redis-expoter监控redis
redis-expoter监控redis
https://juejin.cn/post/7119751560900378637#heading-3
一. redis配置远程连接
1 | # 允许任何主机连接、访问 |
二. 构建redis-expoter
docker run构建
1 | # cmd构建redis_exporter |
dokcer-compose构建
1 | # docker-compose构建redis-expoter |
prometheus配置
1 | - job_name: 'redis_exporter' |
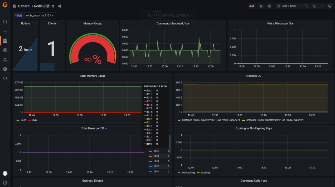
二. 效果
localhost:9121
grafana (12328)
本博客所有文章除特别声明外,均采用 CC BY-NC-SA 4.0 许可协议。转载请注明来自 ZzNnWn!
评论











